Легкая система мониторинга Beszel
Beszel - система легкая мониторинга для развертывания в Docker. Система позволяет отслеживать и записывать состояние системы по аналогии с Zabbix
Beszel - система легкая мониторинга для развертывания в Docker. Система позволяет отслеживать и записывать состояние системы по аналогии с Zabbix. Установка агентов, которые и передают данные на сам сервер Beszel, проходит через команду либо в PowerShell или обычную командную строку.
Система позволяет отслеживать:
- Docker контейнеры
- Параметры системы
- Жесткие диски
Агенты
Агенты ставятся двумя способами:
- Docker контейнер
- Установкой приложения


Для добавления устройства необходимо ввести имя и хост(IP или имя).
Мониторинг

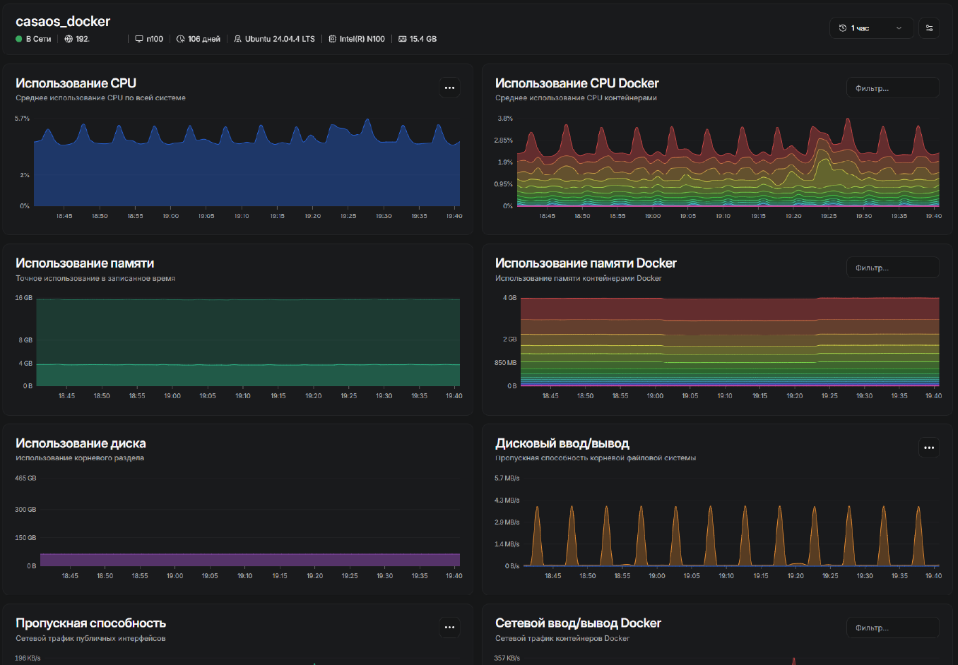
Отображение хостов выглядит наглядно и понятно, когда мы проваливаемся в один из хостов нам показывают красивые графики

Если мониторим Docker контейнеров, то для этого есть отдельная вкладка

Если нажать на один из контейнеров нам покажут подробности о контейнере и его логи.
Если мониторим систему на Linux
Помимо системных данных, нам так же показывают запущенные службы и в каком они состоянии

Если мониторим систему на Windows
Доступно дополнительно информация о дисках
Уведомления
Уведомления доступны несколькими способами:
- Почты
- Webhook
Так же можно установить Тихие часы, либо на всю систему целиком, либо на какие-то конкретное устройство
Заключение
Это одна из симпатичных систем, которая не требует глубокой настройки и долгих разбирательств. Позволяет следить за системами с возможностью оповещения. На ней нет ограничений по устройствам, однако нюанс с недоступностью скачки агента в России немного напрягает, но это можно решить.
На данный момент я ее только поставил, посмотрим как будет себя вести, развернул я ее на контейнере proxmox, дав всего 512 мб оперативной памяти из которой она потребляет 150 мб, при добавленных 14 устройствах.
Если что-то поменяется отпишу тут.